Monitoring Analytics and Logs
Monitoring Analytics with Image Flow
For any user-friendly application, displaying analytics in a dashboard is essential for providing real-time insights into user behavior. It helps in making data-driven decisions, identifying trends, and optimizing application performance. Dashboards enhance transparency by visualizing key metrics, making it easier for stakeholders to monitor progress. Additionally, they improve efficiency by reducing the time needed to analyze raw data and detect potential issues.
In Image Flow, we offer this feature by providing a dashboard where users can view analytics, presenting detailed insights into their activities within the application.
Key Analytics Data
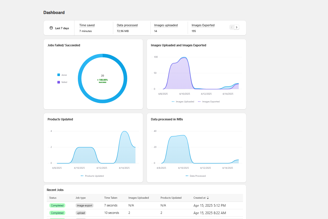
Some of the key data presented include:
- Total time taken for each upload job initiated
- Data processed, measured in bytes
- Total number of images uploaded
- Number of products updated
In the home page of the Image Flow application, you will see a UI similar to the one shown below. You will see various data visualized with some insightful charts and graphs.

Selecting Time Intervals
Users can view all these metrics for a selected time interval, which can be adjusted by clicking on the date selector in the information bar below.

Users can choose from seven time intervals to view image upload activity for a specific period:
a) Today – Displays analytics from midnight to the present time.
b) Yesterday – Shows analytics for the entire previous day.
c) Last 7 days – Provides insights from the past 7 days.
d) Last 30 days – Displays analytics for the past 30 days.
e) Last 90 days – Covers data from the last 90 days.
f) Last 360 days – Shows analytics for the past 360 days.
g) Custom interval – Allows users to select any two dates to view analytics for a specific period.

Dashboard Sections
The dashboard displays analytics in two main sections:
a) Aggregation Data
This shows the aggregated specifics for the time period you choose, including:
- Data Processed – The total amount of data processed by the application, calculated as the sum of the sizes of all images you have uploaded.
- Images Uploaded – The total number of images uploaded.
- Image Exported – The total number of images exported.
- Total Time Saved – The time saved using Image Flow, compared to manually selecting and uploading images for each product individually, which can be tedious.
- Products Updated – The total number of products that have been updated.

b) Data on Charts
A donut chart displays the status of image upload jobs, showing the number of successful and failed upload jobs. Additionally, two graphs visually represent trends over time:
- One showing the number of images uploaded and exported
- Another depicting the number of products updated
- A final graph representing the amount of data processed (in MB)

The graphs display data on an hourly basis when the selected time period is "Today" or "Yesterday" and on a daily basis for all other time intervals.

Accessing Real-Time Logs for Image Upload Jobs
Logs allow users to track the progress of their initiated upload jobs in real time, providing updates on ongoing processes and status changes.
After configuring the settings and clicking on the "Match Now" button from the uploads page:

Users will be redirected to the match page, where both matched and unmatched images are displayed based on the selected matching criteria. At the top, there will be an "Upload Images" button, which, when clicked, will initiate the upload job:

And redirect you to the page where you will be displayed the real-time logs for the job. On the logs page, you can see some info about the job as well, like the current status of the job which will be "in-progress" when the upload process is still running, and the job ID.

Job Completion Status
After a job is completed, the status will be displayed as "done" to indicate its completion.

Failed Jobs
If an upload job fails for any reason, an indication will be shown to notify the user. Additionally, a popup will appear with some pre-filled data, allowing users to quickly review and submit the issue to the Image Flow support team.

Viewing Logs for Completed Jobs
You can also view the logs for a completed upload job. In the home page, you can see the list of all the upload jobs and their status. Clicking on one will redirect you to the Background Job Info page, where you will have the option to view the logs for a completed upload process and details of the job.

Click on "View Full Logs" to view the logs for the job.

You can also review the products that have been updated in the job.
